Skip to content

Network Details

!image

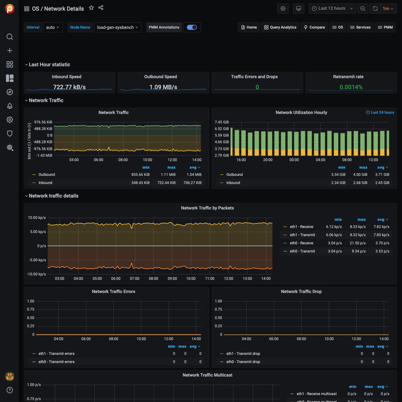
Last Hour Statistic

This section reports the inbound speed, outbound speed, traffic errors and drops, and retransmit rate.

Network Traffic

This section contains the Network traffic and network utilization hourly metrics.

Network Traffic Details

This section offers the following metrics:

  • Network traffic by packets
  • Network traffic errors
  • Network traffic drop
  • Network traffic multicast

Network Netstat TCP

This section offers the following metrics:

  • Timeout value used for retransmitting
  • Min TCP retransmission timeout
  • Max TCP retransmission timeout
  • Netstat: TCP
  • TCP segments

Network Netstat UDP

In this section, you can find the following metrics:

  • Netstat: UDP
  • UDP Lite

The graphs in the UDP Lite metric give statistics about:

InDatagrams
Packets received
OutDatagrams
Packets sent
InCsumErrors
Datagrams with checksum errors
InErrors
Datagrams that could not be delivered to an application
RcvbufErrors
Datagrams for which not enough socket buffer memory to receive
SndbufErrors
Datagrams for which not enough socket buffer memory to transmit
NoPorts
Datagrams received on a port with no listener

ICMP

This section has the following metrics:

  • ICMP Errors
  • Messages/Redirects
  • Echos
  • Timestamps/Mask Requests

ICMP Errors

InErrors
Messages which the entity received but determined as having ICMP-specific errors (bad ICMP checksums, bad length, etc.)
OutErrors
Messages which this entity did not send due to problems discovered within ICMP, such as a lack of buffers
InDestUnreachs
Destination Unreachable messages received
OutDestUnreachs
Destination Unreachable messages sent
InType3
Destination unreachable
OutType3
Destination unreachable
InCsumErrors
Messages with ICMP checksum errors
InTimeExcds
Time Exceeded messages received

Messages/Redirects

InMsgs
Messages which the entity received. Note that this counter includes all those counted by icmpInErrors
InRedirects
Redirect messages received
OutMsgs
Messages which this entity attempted to send. Note that this counter includes all those counted by icmpOutErrors
OutRedirects
Redirect messages sent. For a host, this object will always be zero, since hosts do not send redirects

Echos

InEchoReps
Echo Reply messages received
InEchos
Echo (request) messages received
OutEchoReps
Echo Reply messages sent
OutEchos
Echo (request) messages sent

Timestamps/Mask Requests

InAddrMaskReps
Address Mask Reply messages received
InAddrMasks
Address Mask Request messages received
OutAddrMaskReps
Address Mask Reply messages sent
OutAddrMasks
Address Mask Request messages sent
InTimestampReps
Timestamp Reply messages received
InTimestamps
Timestamp Request messages received
OutTimestampReps
Timestamp Reply messages sent
OutTimestamps
Timestamp Request messages sent