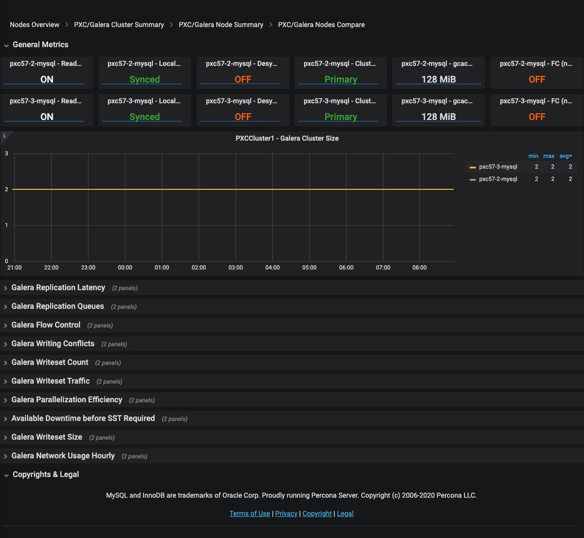
PXC/Galera Nodes Compare¶ $cluster - Galera Cluster Size¶ Shows the number of members currently connected to the cluster. Was this page helpful? Thank you for your feedback! Thank you for your feedback! Help us improve by following this feedback form.