About Percona Alerting¶
Percona Alerting is the new Alerting feature introduced in PMM 2.31. This replaces the Integrated Alerting feature available in previous versions.
Alerting notifies of important or unusual activity in your database environments so that you can identify and resolve problems quickly. When something needs your attention, Percona Alerting can be configured to automatically send you a notification through your specified contact points.
PMM 2.31 introduced Percona Alerting which replaces Integrated Alerting in previous PMM versions. In addition to full feature parity, Percona Alerting includes additional benefits like Grafana-based alert rules and a unified, easy-to-use alerting command center on the Alerting page.
Percona Alerting is enabled by default in the PMM Settings. This feature adds the Percona templated alerts option on the Alerting page.
Alert types¶
Percona Alerting is powered by Grafana infrastructure. It leverages Grafana’s advanced alerting capabilities and provides pre-configured Alert Rule Templates that simplify creating powerful alerting rules.
Depending on the datasources that you want to query, and the complexity of your required evaluation criteria, Percona Alerting enables you to create the following types of alerts:
-
Percona templated alerts: alerts based on a set of Percona-supplied templates with common events and expressions for alerting. If you need custom expressions on which to base your alert rules, you can also create your own templates. To see the complete list of available templates, see the PMM Alert Templates topic
-
Grafana managed alerts: alerts that handle complex conditions and can span multiple different data sources like SQL, Prometheus, InfluxDB, etc. These alerts are stored and executed by Grafana.
The Alerting page contains are split into eight tabs: Fired Alerts, Alert Rules, Alert Rule Templates, Contact Points, Notification Policies, Silences, Alert Groups and Admin.

Alert rules¶
Alert rules describe the circumstances under which you want to be alerted. The evaluation criteria that you define determine whether an alert will fire.
An alert rule consists of one or more queries and expressions, a condition, the frequency of evaluation, and the duration over which the condition is met. For example, you might configure an alert to fire and trigger a notification when MongoDB is down.

An alert rule can be in three possible states:
- Normal: Everything is working correctly and the conditions specified in the rule has not been met. This is the default state for newly created rules.
- Pending: The conditions specified in the alert rule has been met, but for a time that is less than the configured duration.
- Firing: Both the conditions and the duration specified in the alert rule have both been met.
It takes at least one evaluation cycle for an alert rule to transition from one state to another (e.g., from Normal to Pending).
Alert rules templates¶
PMM provides a set of alert rule templates with common events and expressions for alerting. These templates can be used as a basis for creating alert rules.
Percona Monitoring and Management (PMM) offers three categories of alert templates to enhance database performance monitoring:
- Built-in templates, available out-of-the-box with PMM.
- Additional templates available after connecting PMM with Percona Platform. See Integrate PMM with Percona Platform.
- Custom templates created or uploaded on the Alerting page > Alert Templates tab. You can also store your custom template files in your /srv/alerting/templates directory and PMM will load them during startup.
Accessing alert rule templates¶
To see the full list of the alert templates that PMM offers, see PMM alert templates.
You can check the alert templates available for your account under Alerting > Alert rule templates tab.
Create alert rules from alert rule templates¶
This section focuses on creating an alert rule based on PMM templates. For information on working with the other alert types, check the Grafana documentation on Grafana Labs.
Provision alert resources¶
Before creating PMM alert rules, configure the required alert resources:
- Go to Configuration > PMM Settings and ensure that the Alerting option is enabled. This is enabled by default starting with PMM 2.31. However, if you have disabled it, the Alerting page displays only Grafana-managed alert rules. This means that you will not be able to create alerts based on PMM templates.
- Go to Dashboards > Browse and check the folders available for storing alert rules. If none of the available folders are relevant for your future alert rules, click New > New Folder and create a custom one.
- Go to Alerting > Alert Rule Templates and check the default PMM templates. If none of the templates include a relevant expression for the type of alerts that you want to create, click Add to create a custom template instead.
Configure alert templates¶
Alerts templates are YAML files that provide the source framework for alert rules. Alert templates contain general template details and an alert expression defined in MetricsQL. This query language is backward compatible with PromQL.
Create custom templates¶
If none of the default PMM templates contain a relevant expression for the alert rule that you need, you can create a custom template instead.
You can base multiple alert rules on the same template. For example, you can create a pmm_node_high_cpu_load template that can be used as the source for alert rules for production versus staging, warning versus critical, etc.
Template format¶
When creating custom templates, make sure to use the required template format below:
- name (required): uniquely identifies template. Spaces and special characters are not allowed.
- version (required): defines the template format version.
- summary (required): a template description.
- expr (required): a MetricsQL query string with parameter placeholders.
- params: contains parameter definitions required for the query. Each parameter has a name, type, and summary. It also may have a unit, available range, and default value.
- name (required): the name of the parameter. Spaces and special characters are not allowed.
- summary (required): a short description of what this parameter represents.
- unit (optional): PMM currently supports either s (seconds) or % (percentage).
- type (required): PMM currently supports the
floattype.string,bool, and other types will be available in a future release. - range (optional): defines the boundaries for the value of a float parameter
- value (optional): default parameter value. Value strings must not include any of these special characters:
< > ! @ # $ % ^ & * ( ) _ / \ ' + - = (space) - for (required): specifies the duration of time that the expression must be met before the alert will be fired
- severity (required): specifies default alert severity level
-
labels (optional): are additional labels to be added to generated alerts
-
annotations (optional): are additional annotations to be added to generated alerts.
Template example¶
---
templates:
- name: pmm_node_high_cpu_load
version: 1
summary: Node high CPU load
expr: |-
(1 - avg by(node_name) (rate(node_cpu_seconds_total{mode="idle"}[5m])))
* 100
> bool [[ .threshold ]]
params:
- name: threshold
summary: A percentage from configured maximum
unit: "%"
type: float
range: [0, 100]
value: 80
for: 5m
severity: warning
annotations:
summary: Node high CPU load ({{ $labels.node_name }})
description: |-
{{ $labels.node_name }} CPU load is more than [[ .threshold ]]%.
Test alert expressions¶
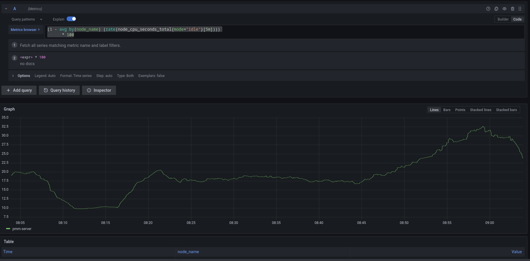
If you want to create custom templates, you can test the MetricsQL expressions for your custom template in the Explore section of PMM. Here you can also query any PMM internal database.
To test expressions for custom templates:
- On the side menu in PMM, choose Explore > Metrics.
- Enter your expression in the Metrics field and click Run query.
For example, to check the CPU usage, Go to Explore > Metrics in your PMM dashboard and run the query expression below:
(1 - avg by(node_name) (rate(node_cpu_seconds_total{mode="idle"}[5m]))) * 100
Note that to paste the query above, Explore must be in Code mode, and not in Builder mode.
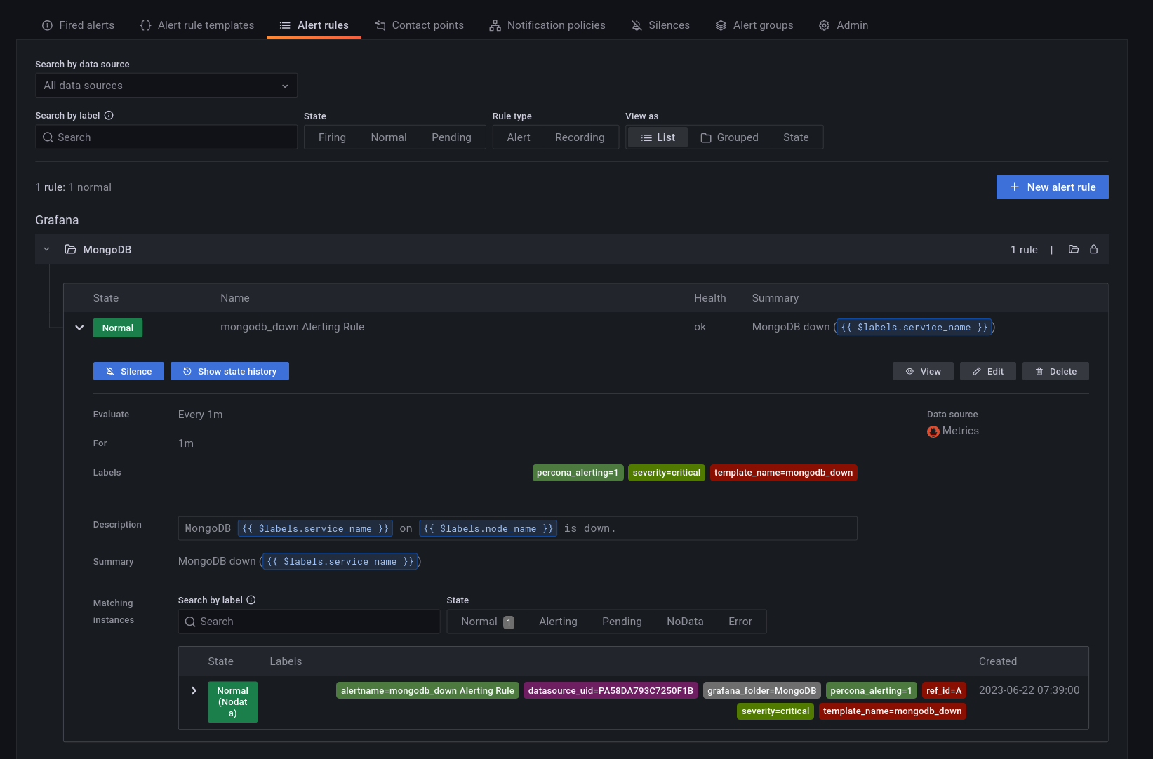
Add an alert rule¶
After provisioning the resources required for creating Percona templated alerts, you are now ready to create your alert rule:
- Go to Alerting > Alert Rules, and click New alert rule.
- On the Create alert rule page, select the Percona templated alert option. If you want to learn about creating Grafana alerts instead, check our Grafana’s documentation.
- In the Template details section, choose the template on which you want to base the new alert rule. This automatically populates the Name, Duration, and Severity fields with information from the template. You can change these values if you want to override the default specifications in the template.
-
In the Filters field, specify if you want the alert rule to apply only to specific services or nodes. For example:
service_name=ps5.7. When creating alert rule filters, consider the following:- Filters use conjunction semantics. This means that if you add more than one filter, PMM will combine their conditions to search for matches: filter 1 AND filter 2 AND filter 3.
- Label must be an exact match. You can find a complete list of labels using the Explore menu in PMM.
-
From the Folder drop-down menu, select the location where you want to store the rule.
- Click Save and Exit to close the page and go to the Alert Rules tab where you can review, edit and silence your new alert.
Contact points¶
Contact points specify where Percona Alerting should deliver notifications for alerts. PMM can be configured via a Notification policy to send a notification to specified contact points whenever an alert is fired.
Depending on the severity of an alert, you might want to send different alert notifications to different channels. For example, you can deliver common notifications via a Slack channel, but send an email notification for potentially critical issues.
Percona Alerting uses email as the default contact point but you can choose from a variety of other contact points, including Slack, Webhooks, PagerDuty, and more.
Before Percona Alerting can send out email notifications via email contact points, you will need to:
- Configure Email (SMTP) server settings.
- Configure a contact point to define the email delivery options
Contact points with invalid settings show a No Attempts status under Alerting > Contact points.
Configure Email (SMTP) server settings¶
To use SMTP with a PMM Docker installation:
-
Create an
.envfile and populate it with your SMTP credentials (and other environment variables) as follows:Below is a summary of each environment variable above:GF_SMTP_ENABLED=true GF_SMTP_HOST=smtp.gmail.com:587 GF_SMTP_USER=email@domain.com GF_SMTP_PASSWORD=<YOUR_SMTP_PASSWORD> GF_SMTP_SKIP_VERIFY=false GF_SMTP_FROM_ADDRESS=email@domain.com GF_SMTP_FROM_NAME=Percona AlertingGF_SMTP_ENABLED: When true, enables Grafana to send emails.GF_SMTP_HOST: Host address of your SMTP server.GF_SMTP_USER: Username for SMTP authentication.GF_SMTP_PASSWORD: Password for SMTP authenticationGF_SMTP_SKIP_VERIFY: When true, verifies SSL for the SMTP server.GF_SMTP_FROM_ADDRESS: Email address to be used when sending out emails.GF_SMTP_FROM_NAME: Name to be used when sending out emails.
NB: If you are using your Gmail’s SMTP credentials as shown above, you will have to generate an app password and fill it in as the value of your $GF_SMTP_PASSWORD variable.
-
Pass in the
.envfile to Docker run using the--env-fileflag:This command starts a docker container and will keep running as long as the container is also running. Stopping the command (e.g with Ctrl+C) will stop the container hence, subsequent commands should be run in a new terminal.docker run --env-file=.env -p 443:443 -p 80:80 percona/pmm-server:2
Restore SMTP settings following an upgrade¶
If you configured PMM to use SMTP settings via environment variables, you do not need to do anything after an upgrade as your settings will be transferred.
Configure an Email contact point¶
After configuring the SMTP settings, specify email delivery options for an Email contact point:
- Go to Alerting > Contact points.
- Click the edit button next to the grafana-default-email to update PMM’s default Email contact point, or click New contact point to create a custom one.
- Enter a contact point name, and add the email addresses for the recipients of the email notifications.
- Expand Optional settings and fill in any other relevant settings:
- Enable the Single email option to send a single email to the recipients containing alerts that are firing. For example, if an alert fires for three nodes, this would send only one email listing all three alerts.
- Add an optional message to include with the email notifications.
- Edit the email subject for the notifications. The default subject line uses the following format FIRING: number of alerts firing for the alert rule.
- If you do not want to be notified when an alert resolves, expand Notification settings, and tick the Disable Resolved Message checkbox.
- If you want your contact point to notify via multiple channels, for example, both via Email and Teams, click New contact point type and fill out additional contact point type details.
- Click the Test button to send a test email and make sure your contact point works as expected.

- Click the Save contact point button at the bottom of the page. The contact point is now listed under Alerting > Contact points.
Create additional contact points¶
In addition to Email contact points, you can add a variety of other contact points, including Slack, email, webhooks, PagerDuty, and more.
Follow the steps above to create additional contact points. Different contact points require different configuration information. For example, for Slack, PMM requires the recipient information, the API token and the webhook URL, which you can get from your Slack administrator.
Notification policies¶
Notification policies determine how notifications (triggered by alerts) are routed to contact points by defining where, when, and how to send notifications.
For example, you might specify a limit for the number of times a notification is sent during a certain period. This helps ensure that you don’t spam your Slack channel with too many notifications about the same issue.
Root notification policy¶
Percona Alerting comes pre-configured with a Notification Root Policy, which is the default notification policy. It uses the grafana-default-email contact point and is applied to all alerts that don’t have a custom notification policy assigned to them.
How matching works¶
Policies can have one or more child policies. An alert matches if the alert’s labels match all the Matching Labels specified on the policy.
Alerts that don’t match any specific policies are handled by the root policy. The root policy also handles any alert rules for which the assigned custom notification policy has been deleted, to ensure notifications for existing alerts continue to be delivered.
Edit the root notification policy¶
- Go to Alerting > Notification policies tab.
- Click Edit on the top right of the root policy box.
- Choose whether to keep the default Email contact point, select a new available contact point or create a new one.
- In the Group by field, specify how alert rules should be processed into notifications. If multiple alerts are matched for this policy, they will be grouped based on the labels you specify, and a notification will be sent per group.
- Expand the Timing options section and specify how notification wait times should be processed. These are short pauses the system can take to efficiently process multiple sets of alerts for notifications:
- Group wait: The default is to wait 30 seconds to buffer alerts of the same group before sending a notification initially.
- Group interval: The default is to wait five minutes before sending a batch of new alerts after the first notification was sent.
- Repeat interval: The default is to wait four hours before resending an alert.
- Click Save to save your changes.
Create a new notification policy¶
To create a new notification policy:
-
Go to Alerting > Notification policies tab.

-
Click New specific policy.
- The Matching labels section defines the rules for matching alert labels. The matching label is a combination of label name, operator and label value, where the label name is any valid label in your environment. For example:
node_name,cluster, etc. A policy will match an alert if the alert’s labels match all the matching labels specified on the policy. If there are no matchers, the policy will handle all the alert instances. For example, you could add a node_name=pmm-server matcher to send out notifications only for this node. - Select an existing contact point for the policy.
- Enable Continue matching subsequent sibling nodes to continue matching subsequent siblings of the policy after an alert matched the parent policy. This can be useful, for example, when you want to send notifications to a catch-all contact point as well as to one of more specific contact points handled by subsequent policies.
- Toggle Override grouping if you do not want to use root policy grouping.
- Toggle Override general timings to specify how often you want to wait until the initial notification is sent for a new group. When this is disabled, PMM uses root policy group timings instead.
- Add a mute timing if you want to mute notifications or this policy for a specific, regular interval. For example, you can create a mute to suppress trivial notifications during weekends. Mute timings are different from silences in the sense that they are recurring, while silences have a fixed start and end time.
Important
Time specified in mute timing must be in UTC and military format i.e. 14:00 not 2:00 PM.
Silence alerts¶
Create a silence when you want to suppress/stop alerts and their associated notifications for a very specific amount of time. Silences default to today’s current date and have a default duration of two hours.
You can also schedule a silence for a future date and time. This is referred to as a Pending silence, which can be observed on the Silences page.
During a silence, PMM continues to track metrics but does not trigger alerts or send notifications to any specified contact points. Once the silence expires alerts and notifications will resume.
Silenced alerts are still recorded under Alerting > Fired Alerts so that you can review them later. Silenced alerts show up as Surpressed and are disabled for as long as it’s specified in the Silence Duration, or until you remove a silence.
Using silences¶
You can silence an alert from the Fired alerts page or from the Alert rules page by expanding the Alert Rule and clicking the Silence button.

You can also create a silence from the Silences page, but here you would also need to define labels that match the alert that you want to silence.
To create a new silence from the Silences page:
- Click the New Silence button.
- Select the start and end date to indicate when the silence should go into effect and expire.
- Optionally, update the duration to alter the time for the end of silence in the previous step to correspond to the start plus the duration.
- Enter one or more matching labels by filling out the Name and Value fields. Matchers determine which rules the silence will apply to. Note that all labels specified here must be matched by an alert for it to be silenced.
- Enter any additional comments you would like about this silence - by default, the date the silence was created is placed here.
- Review the affected alert instances that will be silenced.
- Click Submit to create the silence.
For more information on working with silences, see About alerting silences in the Grafana documentation.
Alerting compatibility¶
Template compatibility with previous PMM versions¶
If you have used Integrated Alerting in previous PMM versions, your custom alert rule templates will be automatically migrated to PMM 2.31. After upgrading to this new version, you will find all your alert templates under Alerting > Alert Templates.
If you have any templates available in the /srv/ia/templates folder, make sure to transfer them to /srv/alerting/templates as PMM 2.31 and later will look for custom templates in this location.
If you are upgrading from PMM 2.25 and earlier, alert templates will not be automatically migrated. This is because PMM 2.26.0 introduced significant changes to the core structure of rule templates.
In this scenario, you will need to manually recreate any custom rule templates that you want to transfer to PMM 2.26.0 or later.
Template compatibility with other alerting tools¶
If you have existing YAML alert templates that you want to leverage in Percona Alerting:
- Go to Alerting > Alert Rule Templates tab and click Add at the top right-hand side of the table.
- Click Add and upload a local .yaml file that contains the definition of one or more alert templates. Alert templates added in bulk will be displayed individually on Alert rule templates page.
Migrate alert rules¶
Alert rules created with Integrated Alerting in PMM 2.30 and earlier are not automatically migrated to Percona Alerting.
After upgrading to PMM 2.31, make sure to manually migrate any alert rules that you want to transfer to PMM 2.31 using the Integrated Alerting Migration Script.
Script commands¶
The default command for migrating rules is:
python3 ia_migration.py -u admin -p admin
ia_migration.py -h
Script prerequisites¶
- Python version 3.x, which you can download from Python Downloads centre.
- Requests library, which you can install with the following command:
pip3 install requests.
Important
The script sets all migrated alert rules to Active. Make sure to silence any alerts that should not be firing.
For more information about the script and advanced migration options, check out the help information embedded in the script.
Disable Percona Alerting¶
If for some reason you want to disable PMM Alert templates and keep only Grafana-managed alerts:
- Go to Configuration > PMM Settings.
- Disable the Alerting option. The Alerting page will now display only Grafana-managed alert rules.